Cómo autentificar un servidor de Hytale
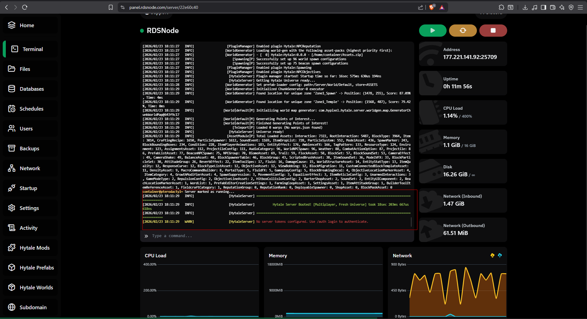
Si inicias el servidor por primera te va a pedir una autentificación, el mensaje es algo como esto:
- En la terminal colocamos el siguiente comando:
auth login device
https://oauth.accounts.hytale.com/oauth2/device/verify?user_code=CODIGO
- Ingresamos al URL.
- Ingresa con tu cuenta de Hytale y autoriza la autentificación.

- Volvemos a nuestra terminal y esperamos a que el servidor obtenga una respuesta.
Authentication successful!
con esto nuestro servidor ya esta autorizado para que usuarios puedan ingresar.
Por ultimo nos faltaría solo un paso que es para que el servidor permanezca autentificado para siempre,
de lo contrario cada vez que iniciemos el servidor tendriamos que autentificarlo.
- En la terminal colocamos el siguiente comando:
auth persistence Encrypted - Listo, ya podemos jugar tranquilamente con nuestros amigos.

